
组合式空调机组是由各种空气处理功能段组装而成的不带冷、热源的一种空气处理设备。通常机组功能段可包括:空气混合、均流、粗效过滤、中效过滤、高中效或亚高效过滤、冷却、一次加热和二次加热、加湿、送风机、回风机、中间、喷水、消声等基本组合单元。


合理选择空气处理机组常用运行调节方法:
1.质调节
质调节是只改变送风参数,不改变送风量大小的调节方式。对于全空气一次回风系统来说,通过调节新、回风量的混合比例、调节表冷器(或盘管)的进水流量或温度来实现质调节,以适应室内负荷变化,保持室内空气状态参数不变或在所要求的控制范围内。
要达到提高送风温度的目的,可以采用以下三种调节方法来实现:
1)房间送风量不变,调节新、回风比例;
2)进水温度不变,调节表冷器或盘管的进水流量
3)进水流量不变,调节表冷器或盘管的进水温度。
2.量调节
量调节是只改变送风量,不改变送风参数的调节方式。对于全空气一次回风系统来说,可以通过调节风机的风量和送风管上的风阀来实现量调节,以适应室内负荷的变化,保持室内空气状态参数不变或在控制范围内。
3.混合调节
混合调节是既改变送风参数,又改变送风量的调节方式,即前述质调节和量调节方式的组合。
空气处理机组运行常见故障分析:
空气处理机组在对空气进行热、湿和净化处理时出现故障的可能性较大,若果能对机组的安全运行加以重视,其故障的发生基本可以避免。

组合式空调机组安全运行建议:
1、施工单位应严格按照施工规范施工和清洗调试。验收组合式空调机组一定要按正常程序施工验收。
2、建立和完善运行管理制度。维修人员要定期检查机组,定期保养,发现问题及时检修。
风管系统的巡检与维护维修:
一、风管系统日常巡检的主要部件
风管系统的运行管理主要是做好风管(含保温层)、风阀、风口、风管支承构件的巡检与保养维修工作。
(1)风管
目前常见的风管主要有:镀锌薄钢板风管、无机玻璃钢风管、复合玻纤板风管及纤维织物风管。目前,实际工程中绝大多数是用镀锌钢板制作的,不需要刷防锈漆,比较经久耐用。除了空气处理机组外接的新风吸入管通常用裸管外,送、回风管都要进行保温。

镀锌铁皮日常维护保养的主要任务是:
①保证管道保温层、表面防潮层及保护层无破损和脱落,特别要注意与支(吊)架接触的部位;对使用粘胶带封闭防潮层接缝的,要注意粘胶带无胀裂、开胶的现象。
②保证管道的密封性,绝对不漏风,重点是法兰接头和风机及风柜等与风管的软接头处,以及风阀转轴处。
③定期通过送回风口用吸尘器清除管道内部的积尘。
④保温管道有风阀手柄的部位要保证不结露。
(2)风阀
风阀是风量调节阀的简称,又称为风门,主要有风管调节阀、风口调节阀和风管止回阀等几种类型。

日常维护保养除了做好风阀的清洁与润滑工作以外,重点是要保证:
阀门能根据运行调节的要求,变动灵活,定位准确、稳固;
阀板或叶片与阀体无碰撞,不会卡死;
拉杆或手柄的转轴与风管结合处应严密不漏风;
调节阀的调节范围和指示角度应与阀门开启角度一致。
(3)风口:风口有送风口、回风口、新风口之分,其型式与构造多种多样。

风口的日常维护:
清洁和紧固,不让叶片积尘和松动;
据使用情况,定期清洁送风口;
回风口和新风口结合过滤网的清洁周期一起清洁。

(4)支承构件
风管系统的支承构件包括支(吊)架、管箍等,它们在长期运行中会出现断裂、变形、松动、脱落和锈蚀。
风管系统常见故障及维护维修方法:

风机盘管系统的运行维护与维修:
风机盘管是风机盘管机组的简称。风机盘管系统是风机和盘管组成的机组直接安装在空调房间内,风机将室内一部分空气进行循环处理后直接送入房间,以达到对室内空气进行温、湿度调节的目的。
风机盘管的结构:风机盘管由风机、风机电动机、盘管、空气过滤器、凝水盘、室温控制器和箱体等构件组成。

风机盘管常见型式有:明装(M)、暗装(A)和卡式(K)。



按有无冷凝水泵可以分成:普通型、豪华型;
按机组静压大小可以分成:0Pa、12Pa、30Pa、50Pa、80Pa等。
按照排管数量可以分成:两排管、三排管、四排管等;
按照冷媒水管路数可分为:两管制、三管制和四管制。
风机盘管系统的运行调节:
一、风量调节
在冷水流量不变的情况下,通过改变风机电动机的转速,即改变风机盘管送风量的大小,从而改变风机盘管的制冷量,从而达到调节房间温度的目的。
1.三速手动调节

2.无级自动调节
无级自动调节是借助一个电子温控器来实现的,用户只需在启动风机盘管后根据自己需要设定一个室温即可。

二、水量调节
水量调节即通过改变风机盘管水量的调节方式,一般采用二通或者三通调节阀调节进入盘管水量的方法来实现。由温控器控制的比例式电动二通阀或三通阀,随室内冷热负荷的增大或减小相应改变阀门的开度,以增大或减小进入盘管的冷热水量,以适应室内冷热负荷的变化,保持室温在设定的波动范围内。由于此类阀门价格高,构造复杂、易堵塞、有水流噪声,因此较少使用。
三、风机盘管加独立新风系统的运行调节

风机盘管的维护与故障维修:
一、风机盘管的维护保养
为了保证风机盘管正常发挥作用,不产生负面影响,必须做好空气过滤网、滴水盘、盘管、风机等主要部件的日常维护保养工作。
空气过滤网:在连续使用期间应一个月清洁一次;
凝水盘:定期清洗,将沉积在凝水盘内的粉尘清洗干净;
盘管:一般一年清洁一次。如果是季节性使用的空调,则在空调使用季节结束后清洁一次;
风机:一般一年清洁一次或一个空调季节清洁一次;
其他:
1.定期检查管接头或阀门;
2.检查凝水盘、水管、风管绝热层是否有损坏;
3.检查温控开关和电磁阀的控制是否灵敏、动作是否正常。
二、风机盘管的常见故障及维修方法


风机盘管水系统的巡检与维护、维修:
水管系统的运行管理主要是做好各种水管、阀门、水过滤器、膨胀水箱以及支承构件的巡检与维护保养工作。

1.水管
按照水管用途不同可分为冷冻水管、热水管、冷却水管、凝结水管四类,四类水管的用途和工作条件不一样,维护保养的内容和侧重点也就有所不同。但对管道支吊架和管卡的防锈要求是相同的,都要根据具体情况除锈刷漆。
(1)冷冻水管和热水管
日常维护保养的主要任务是:
保证保温层和表面防潮层不能有破损或脱落,防止发生管道方面的冷热损失和结露滴水现象。
保证管道内没有空气,水能正常输送到各个风机盘管,防止有的盘管无水或水中带气通过而影响空调效果。
(2)冷却水管
冷却水管是裸管,无需敷设保温材料,但仍是有压管道。由于目前都是使用镀锌钢管,各方面性能比较好,管外表一般也不用刷防锈漆,因此日常不需要额外的维护保养。
(3)冷凝水管
由于凝结水的温度一般较低,为防止管壁结露到处滴水,管外要做保温处理。
日常维护保养中对凝结水管做到:
①保证冷凝水的顺畅排放;
②保证保温层和表面防潮层无破损或脱落;
2.阀门

3.Y型过滤器
空调水系统最初工作一段时间后(一般不超过一周),应对Y型过滤器进行清洗,清除系统初始运行时积聚在滤网上的杂质污物。在此后,须定期清洗,清洗次数依据工况条件而定,一般三个月应拆开拿出过滤网清洗一次。若过滤器不带排污丝堵,则清洗过滤器时要将滤网限位器以及滤网拆下。需要注意的是:每次维护、清洗过滤网前,应将过滤器与带压系统隔离,清洗后,重新安装时要使用新的密封垫。

4.高位膨胀水箱
一般都将膨胀水箱设在高于回水干管管路最高点1~2m处,应每班检查一次,保证水箱中的水位适中,浮球阀的动作灵敏、出水正常;一年要清洗一次水箱,并给箱体和基座除锈、刷漆。
大中型工程的水系统,可用自动定压补水装置代替膨胀水箱,具有压力相对稳定,避免水泵频繁启动,高效节能,噪音低等特点,效果更好。
水管系统常见故障分析:

阀门常见问题故障分析:

多联机系统的运行维护与维修:

多联式空调(热泵)机组简称多联机,是指一台或数台风冷室外机可连接数台不同或相同型式、容量的直接蒸发式室内机构成单一制冷循环系统,它可以向一个或数个区域直接提供处理后的空气。
多联机系统组成
多联机空调系统由制冷剂管路连接的室外机和室内机组成。
1.多联机室外机

按组合形式分为:整体式和模块式;
按变容量技术可分为:气体旁通式、变频调速式及数码涡旋式;
按照冷热源方式分为:空气源、水源;
按使用方式分为:冷暖热泵型、电辅助热泵型、热回收型、采暖型。
2.多联机室内机


3.冷媒管
冷媒管采用铜管,分为气管和液管,通过灵活的布置使室外机与室内机相连接。


4.控制系统
多联机控制系统常有无线遥控器、有线遥控器、集中控制器、网络管理系统几种模式。


压缩机技术
1.3D压缩机:
2D涡旋式的,定涡旋盘与动涡旋盘的涡旋齿高度相同,涡旋压缩机利用旋转运动以及由端板和涡旋齿构成的动、定涡旋盘之间的相互离心作用来对制冷剂进行压缩,由于涡旋齿的高度在整个压缩过程中保持不变,因而只有从外侧和内侧对制冷剂进行的二维压缩。

2.高压腔压缩机
高压腔涡旋压缩机为压缩气体从涡卷压缩后直接通到整个封闭的压缩机壳腔内,然后高压气体再从壳的某一出口排出,表现为整个外壳都是高温的,壳腔内(除吸气口及吸气腔)都是高压的。

油控制技术
1.油分离技术
数码涡旋压缩机卸载时不排油,并且压缩后的高温高压冷媒气体不经过底部的冷冻油积聚区,不会加热冷冻油引起冷冻油气化量增大而增大排油量,因此,数码涡旋系统一般设有一个高效油分离器,截流压缩机负载时排出的冷冻油,并将冷冻油沿油管返回到各压缩机中。

变频压缩机系统一般采用独立油分离器,即每个压缩机一个油分离器。

高压腔式压缩机系统一般采用带有二次油分离的技术,即在压缩机内部的一级油分离和独立油分离器的二级油分离。

2.回油控制技术
一般回油的方法如下:
(1)油分离器回油
利用油的自动回流将油输送回各个压缩机内,保证压缩机需要的油量。
(2)气液分离器回油
利用气液分离器上的回油孔,保证压缩机的回油稳定有效。
(3)系统自动回油
系统自动根据运行时间、状态、通过主芯片发送回油指令,自动回油。
3.油平衡技术
一般是采用均油管或油平衡管的方法达到油在不同压缩机间或不同模块间的平均分配,从而保证了压缩机供油充足均衡,延长空调整机的使用寿命。

也可采用交叉回油的方式实现同一模块中压缩机的油平衡。通过对每个压缩机油面的检测,系统自动控制压缩机油面的高度,对于同时运转的压缩机,压缩机间不断的进行均油操作,从而保证压缩机间的油平衡。

低温制热技术:
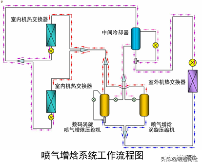
1.喷气增焓
喷气增焓系统,是由喷气增焓压缩机、喷气增焓技术、中间冷却器组成的新型系统,这三个技术的组合可提供高效的性能。

喷气增焓压缩机是谷轮最新一代涡旋压缩机专利技术,喷气增焓技术是指以喷气增焓压缩机为基础,优化了中压段冷媒喷射技术。通过中间压力吸气孔(VapourInjection)吸入一部分中间压力的气体,与经过部分压缩的冷媒混合再压缩,以单台压缩机实现两级压缩,增加了冷凝器中的制冷剂流量,加大了主循环回路的焓差,从而大大提高了压缩机的效率。

中间冷却器在整个系统中起到了关键性的作用:
一方面,对主循环回路冷媒进行节流前过冷,增大焓差;另一方面,对辅助回路(此路冷媒将由压缩机中部导入直接参与压缩)中经过电子膨胀阀降压后的低压低温冷媒进行适当的预热,以达到合适的中压,提供给压缩机进行二次压缩。

2.二级压缩
二级压缩指的是在2台压缩机之间设置中间冷却器和旁通回路,使每个压缩机分别进行有效的压缩,使得设备在室外温度很低的条件下也能实现高效的制热运转。

多联机系统的运行调节:


试运转:
在试运转中应检查下列项目,并应做好记录:
吸、排气的压力和温度。
各运动部件有无异常声响,各连接和密封部件有无松动、漏气、漏油等现象。
电动机的电流、电压和温升。
压缩机上载、减载是否灵活。
各安全保护继电器的动作是否灵敏、准确。
机器的噪声和振动。
系统带负荷调试:
系统带负荷调试中主要检验的内容包括:
(1)送、回风口空气温度、湿度和风量的测定。
(2)多联机空调机组吸、排气的压力和温度,电动机的电流、电压和温升的测定。
(3)室内空气温、湿度的测定。
(4)室内噪音的测定。
(5)室外空气温、湿度的测定。
(6)新风系统新、排风量的测定。
(7)各设备耗电功率的测定。
多联机的维护与故障维修:
熟悉多联机空调系统故障分析时测量参数。
多联机空调系统的故障根据发生的位置和机理、以及零件或结构的作用可大体分为电气故障、制冷系统故障、自控系统故障和其他部分故障等几大类。但在实际发生故障的场合,可能会出现几种类型的故障共同作用的现象,在进行检查和维修时,应首相进行仔细的判断,确定其故障原因后再进行检修。一般可以采用观察和测量相结合方法进行判断。
观察:
看是否存在管道泄漏、结霜等现象;
听是否存在异常振动或噪声的情况;
检查在选型、安装等方面是否存在疑问;
测量:
压缩机运行的吸、排气压力(高、低压);
压缩机的工作温度(吸、排气温度);
蒸发器和冷凝器的送、回风温度;
系统的运行电流以及电压;
对于变频系统的运行频率等。
多联机空调运行中常见故障及维修方法:

版权声明:本站所有作品(图文、音视频)均由用户自行上传分享,仅供网友学习交流,不声明或保证其内容的正确性,如发现本站有涉嫌抄袭侵权/违法违规的内容。请举报,一经查实,本站将立刻删除。